Thiết lập ban đầu trong Vietnix Cloud
Hướng dẫn này sẽ dẫn bạn qua việc lần đầu tiên thiết lập tài khoản Vietnix Cloud, bao gồm cấu hình mạng ban đầu và tổng quan về các thành phần chính của bảng điều khiển.
Bật 2FA cho Tài khoản của Bạn
Sau khi đăng nhập vào Vietnix Cloud Console lần đầu tiên, bạn nên bật Xác thực Hai Yếu tố (2FA) để tăng cường bảo mật cho tài khoản của mình. Thực hiện theo các bước sau để thiết lập 2FA:
Nếu bạn chưa bật 2FA, bạn sẽ nhận được thông báo nhắc nhở thiết lập mỗi khi đăng nhập.

-
Nhấp vào biểu tượng người dùng ở góc trên bên phải và chọn Configure 2FA.

-
Sử dụng ứng dụng xác thực (như Google Authenticator, Authy, v.v.) để quét mã QR hiển thị trên màn hình.

-
Nhập mã 6 chữ số được tạo bởi ứng dụng xác thực của bạn vào trường được cung cấp và nhấp Configure.
Bây giờ, tài khoản của bạn đã được bảo mật bằng Xác thực Hai Yếu tố. Bạn sẽ được yêu cầu nhập mã 2FA mỗi khi đăng nhập vào Vietnix Cloud Console.
Việc bật 2FA giúp tăng cường đáng kể bảo mật tài khoản của bạn bằng cách yêu cầu một hình thức xác minh thứ hai trong quá trình đăng nhập. Nếu bạn mất quyền truy cập vào ứng dụng xác thực, bạn có thể cần liên hệ với Vietnix Support để lấy lại quyền truy cập vào tài khoản của mình.

Bạn có thể tắt 2FA bất cứ lúc nào bằng cách nhấp Reset 2FA. Tuy nhiên, bạn nên giữ 2FA được bật để tăng cường bảo mật.

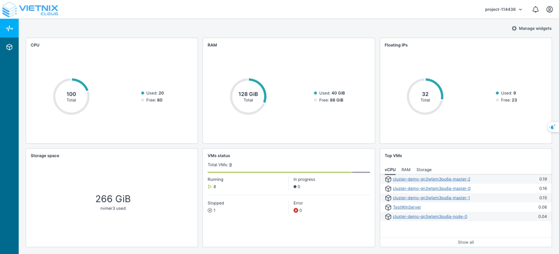
Tổng quan về Bảng điều khiển Vietnix Cloud
Bảng điều khiển Vietnix Cloud cung cấp giao diện tập trung để giám sát và quản lý tài nguyên đám mây của bạn. Trên màn hình chính, bạn có thể xem các chỉ số quan trọng và trạng thái của các dịch vụ:
- CPU: Đã sử dụng / Có sẵn
- RAM: Đã sử dụng / Có sẵn
- Floating IPs: Đã sử dụng / Có sẵn
- Dung lượng lưu trữ: Đã sử dụng
- Trạng thái VM: Trạng thái hiện tại của máy ảo trên Vietnix Cloud
- Đang chạy: VM đang hoạt động
- Đang xử lý: VM đang được cung cấp
- Đã dừng: VM đã tắt nguồn
- Lỗi: VM có lỗi
- Top VMs: Các VM tiêu thụ nhiều tài nguyên nhất trong từng danh mục: vCPU, RAM, Storage

Tổng quan về Giao diện Compute
Phần Compute là nơi bạn tương tác với tài nguyên đám mây của mình. Bạn có thể tạo, quản lý và giám sát máy ảo, mạng và lưu trữ.

Tạo mạng
Mạng trong đám mây cho phép các VM và dịch vụ của bạn giao tiếp một cách an toàn. Đây là cách thiết lập mạng ảo:
- Điều hướng đến Compute → Networks.
- Nhấp Create Network.

- Trong màn hình Create Virtual Network:
- Name: Nhập tên mong muốn cho mạng ảo của bạn.
- Nhấp Next.

- Quản lý địa chỉ IP
- Subnets: Tổ chức mạng của bạn thành các subnet.
- Nhấp Add → IPv4 Subnet.

- Thêm IPv4 Subnet
- CIDR: Nhập phạm vi subnet (ví dụ: 192.168.1.0/24).
- Gateway (tùy chọn): Chỉ định gateway nếu cần.
- Nhấp Add.
Gateway là tùy chọn. Nhưng nếu bạn muốn các instance trong mạng này truy cập internet, bạn cần đặt gateway. Sau đó bạn có thể tạo router và gắn nó vào mạng này.

- Tóm tắt
- Xem lại cấu hình mạng.
- Nhấp Create Virtual Network để hoàn tất thiết lập.

- Sau khi tạo thành công, mạng sẽ xuất hiện trong giao diện Networks.

Tạo Router
Router trong đám mây kết nối các mạng ảo của bạn với nhau và, nếu cần, với các mạng bên ngoài. Thêm router đảm bảo rằng các VM của bạn có thể giao tiếp qua các subnet khác nhau và truy cập tài nguyên bên ngoài một cách an toàn. Đây là cách tạo router ảo:
- Điều hướng đến Compute → Routers.
- Nhấp Add Router.

-
Cấu hình router ảo:
- Name: Nhập tên mô tả cho router.
- Network: Chỉ định mạng mà router sẽ quản lý, cung cấp quyền truy cập giữa mạng ảo và mạng vật lý của bạn.
- Add Internal Interfaces: Chọn mạng bạn đã tạo trước đó để gắn vào router này.
- Nhấp Create.
Bạn có thể tiết kiệm chi phí bằng cách sử dụng một router duy nhất để kết nối nhiều mạng thay vì tạo router riêng cho từng mạng.

- Xác nhận việc tạo router.

Bằng cách hoàn thành các bước này, bạn đã thành công hoàn tất thiết lập ban đầu trong Vietnix Cloud, bao gồm tạo mạng và router. Các máy ảo và mạng của bạn giờ đây đã sẵn sàng giao tiếp hiệu quả. Bước tiếp theo sẽ hướng dẫn bạn tạo máy ảo và triển khai cluster Kubernetes trên Vietnix Cloud.